Atualização do Curso WildFly: Administração com Cluster de Alta Performance em ambiente DevOps da 4Linux
O mundo das aplicações corporativas em Java está em constante evolução — e a administração do servidor WildFly também precisa acompanhar esse ritmo!
Pensando nisso, a 4Linux atualizou o curso WildFly – Administração com Cluster de Alta Performance em ambiente DevOps, trazendo uma abordagem moderna, prática e alinhada com as necessidades reais do mercado.
Com foco em ambientes corporativos, alta disponibilidade, segurança, automação e integração com práticas DevOps, este curso prepara você para administrar ambientes completos de desenvolvimento, homologação e produção utilizando o WildFly.
O que você aprenderá:
Preparando o Ambiente e Instalação
Entenda o papel do WildFly no ecossistema Java e prepare um ambiente completo para práticas reais, incluindo instalação em Linux, containers Docker e boas práticas de configuração inicial.
Explorando o Modo Standalone
Aprenda a configurar, executar e administrar o WildFly em modo standalone, criando múltiplas instâncias, gerenciando logs e configurando o serviço para execução contínua.
Gerenciando o Modo Domain
Descubra como gerenciar vários servidores de aplicação WildFly de maneira centralizada, utilizando o modo domain, garantindo agilidade, controle e padronização das configurações.
Deploy de Aplicações
Implemente aplicações Java no WildFly utilizando diferentes estratégias de deploy e entenda como estruturar ambientes de desenvolvimento, homologação e produção.
Configuração de Datasources e Mensageria
Aprenda a integrar o WildFly com bancos de dados, configurar datasources e trabalhar com filas de mensagens JMS, garantindo comunicação eficiente entre aplicações.
Segurança e Controle de Acesso
Implemente políticas de segurança, autenticação e autorização, utilizando recursos como Elytron, RBAC, integração com LDAP e configuração de TLS/HTTPS.
Clustering e Alta Disponibilidade
Configure clusters WildFly para garantir replicação de sessões, failover, balanceamento de carga e alta disponibilidade de aplicações em ambientes corporativos.
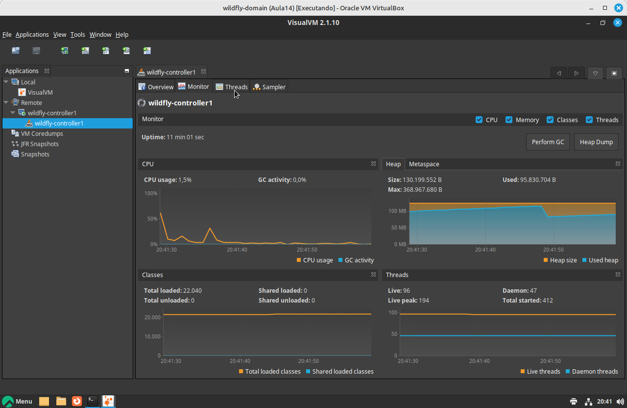
Performance, Tuning e Troubleshooting
Aplique técnicas avançadas de otimização, análise de performance, monitoramento de recursos e troubleshooting para manter seus ambientes WildFly performáticos e estáveis.
Integração DevOps: CI/CD e Automação
Automatize deploys, integrações e rotinas administrativas do WildFly com ferramentas modernas de CI/CD, pipelines e containers Docker.
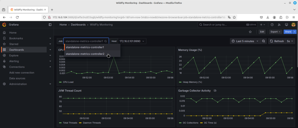
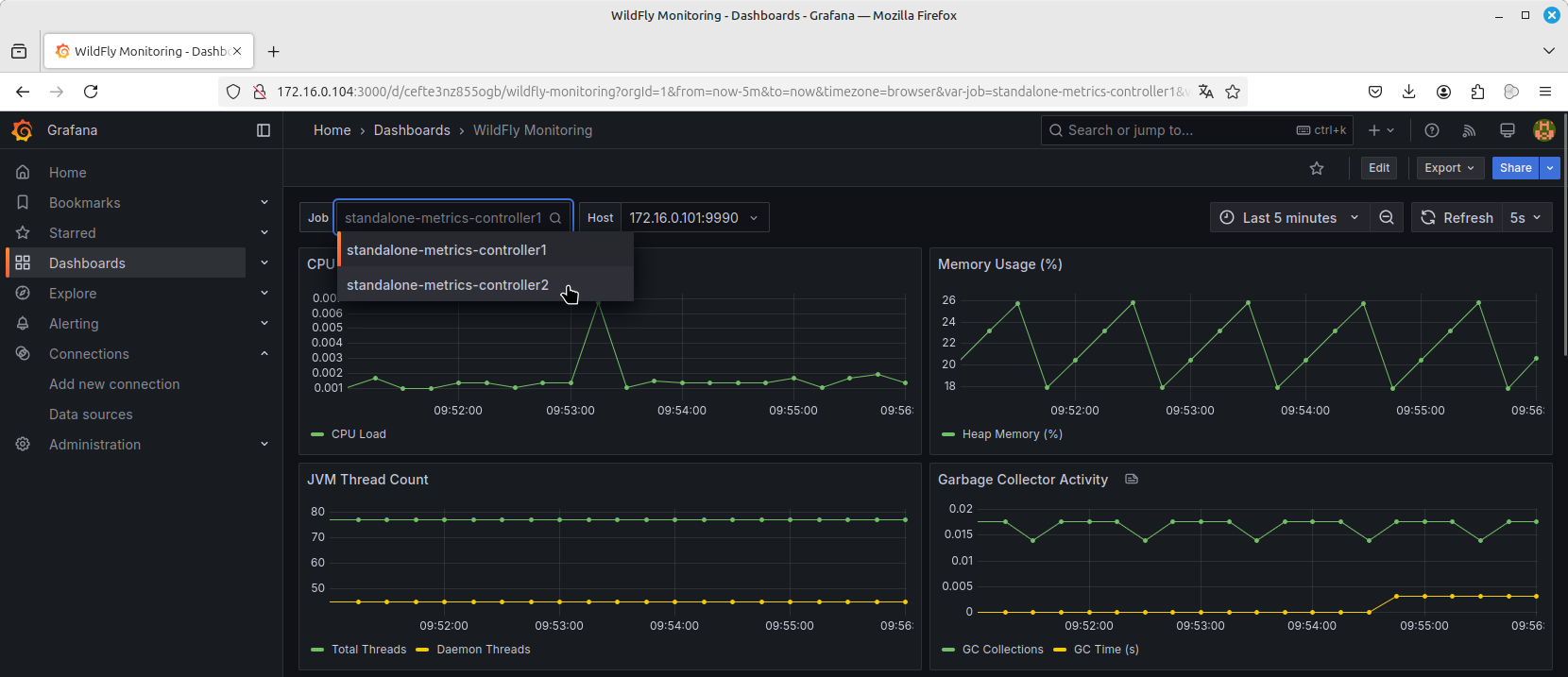
Monitoramento e Observabilidade
Implemente monitoramento de métricas e análise de logs com Prometheus e Grafana, garantindo total visibilidade do ambiente.
Ao concluir este curso, você estará apto a:
- Instalar e administrar ambientes completos com o WildFly.
- Configurar clusters de alta disponibilidade.
- Realizar deploys automatizados e integrações DevOps.
- Garantir segurança, performance e escalabilidade das aplicações.
- Implementar monitoramento e observabilidade de ambientes corporativos.
- Trabalhar com ferramentas modernas como Docker, Prometheus e CI/CD.
Diferenciais deste Curso:
- Abordagem prática baseada em desafios reais.
- Integração com práticas DevOps e CI/CD.
- Criação e gestão de clusters WildFly na prática.
- Técnicas de tuning e otimização de performance.
- Gestão completa via interface gráfica e CLI.
- Monitoramento avançado com Prometheus e Grafana.
- Preparação para certificações da Red Hat (RHCJA – EX248).
- Aplicável para ambientes on-premises, cloud e containers.
A quem se destina este curso:
- Administradores de Sistemas que gerenciam servidores de aplicação.
- Desenvolvedores Java que querem entender o ambiente onde suas aplicações rodam.
- Profissionais DevOps e SRE que precisam automatizar e monitorar ambientes WildFly.
- Arquitetos de Software que projetam ambientes escaláveis e seguros.
- Equipes de Infraestrutura, Cloud e Segurança.
- Estudantes e profissionais que buscam se destacar no mercado de Java EE e DevOps.
Por que fazer este curso?
Este curso é a ponte entre a administração tradicional de servidores de aplicação e as práticas modernas de DevOps, CI/CD e observabilidade.
Mais do que aprender a instalar o WildFly, você irá:
- Dominar clustering, segurança, tuning e troubleshooting
- Automatizar deploys e operações com CI/CD
- Integrar o WildFly com ferramentas modernas do ecossistema DevOps
- Preparar-se para administrar ambientes reais, escaláveis e de alta disponibilidade
Matricule-se agora e eleve seu conhecimento em WildFly a um novo patamar com a 4Linux!
Alta performance, automação e segurança para ambientes Java EE do mundo real.
About author
Você pode gostar também
Descubra o DevSecOps: Segurança e eficiência no desenvolvimento de software
Saudações pessoal! Hoje vamos explorar o fascinante mundo do “DevSecOps”. Talvez você já tenha ouvido falar desse termo, mas não tenha ideia do que ele realmente significa. Neste artigo, vamos
Docker Desktop com IA Integrada: Análise Técnica e Riscos Ocultos
A mais recente atualização do Docker Desktop trouxe um assistente de inteligência artificial nativo que promete revolucionar workflows de containerização. No entanto, uma análise técnica aprofundada revela que essa “revolução”
Atualização do curso de Kubernetes: 40 horas de aula e suporte para certificações CKAD e CKA
Olá para você que trabalha ou tem interesse na área de containers, a 4Linux acaba de atualizar e ampliar o curso de Kubernetes que agora conta com 40 horas de
















